
This is a comprehensive facebook pixel audit for BigCommerce stores that cover how to install the Facebook pixel and how to diagnose and fix common Facebook pixel issues.
If you use Shopify instead of BigCommerce, go to this post instead: link to the shopify facebook pixel audit.
Author’s Note: If you’re looking to troubleshoot a particular error message, this “Common Errors Guide” might help: Four Common Facebook Pixel Error Messages
Here’s what you’ll learn once you’re done:
Once you get a grip on these, you’ll be able to create a report in Facebook Ads Manager that looks like this:

Beyond ad tracking, Facebook also has an analytics platform that records and tracks all the purchases (and its associated data) on your site through Facebook Analytics (their answer to Google Analytics). Here’s a blurred snapshot from a client:

Now let’s get to the installation process.
Go to Facebook Business Manager.
Then click on “Pixels”.

If you haven’t created a pixel yet, you’ll see this image:

Once you create the pixel, save and store your Pixel ID.
If you have created a pixel already, you’ll see a different interface and all you have to do is to go to the top right area and then copy the Pixel ID value here.

Now login to BigCommerce. Go to Advanced Settings > Web Analytics. Check on “Facebook Pixel” and click on “Save” at the bottom right area.

Select the Facebook Pixel tab, then paste the Pixel ID.

Next, we’ll check if the tracking pixels are working at all the right moments (add to cart, initiate checkout, and purchase).
To start, get the Facebook Pixel Helper here (Chrome) or here (Firefox).
Once you’ve set it up, go to your BigCommerce store.
Visit your website, then proceed to the product page. Click on “Add to Cart”.
When you click on blue pixel icon on your browser (see below)…

… you should then see “Add to Cart” pop up:

Disclaimer: if your store immediately redirects to the cart page, it will only show up for a short while since you’re redirecting yourself to a new page. It still means that it’s working – you just need to have some quick eyes and catch the pixel fire before it redirects to the cart page.
Next, go to your cart and attempt to purchase an item off your site.
Once you purchase an item, you should see the “Purchase” pixel fire on the thank you page.
To identify conflicts in your Bigcommerce store, visit any product page in your website. Next, click the pixel viewer and check if there’s a familiar 3rd party tool name in it (you would know since you’ve installed it.
For example, this is how it would look like:
This, for example, is associated with the Vantage Plugin.
You can see all the plugins that might cause duplicate tracking here: https://www.bigcommerce.com/apps/digital-marketing-advertising/
At times, you’ll need to check the pixel name itself and check content_id. If you’re using AdRoll, this is how it would look like:

Now let’s move to the fun part: let’s see all your data in action..
To view your data, go to Business Manager then click on Ads Reporting.
Click on “Create Report” then “Columns” and finally “Customize Columns…”
Then search & enter the KPIs that you want to track. I suggest starting with these:
Once done, you should see a report that looks like this If you had issues with your tracking, it is likely this will be empty (or the data won’t make sense). But in 2 weeks, data should populate and you’ll get to see a clearer overview of your Facebook data.
Now, if you want to look at shop level revenue and find triggers on why people buy (e.g. time of day, age, gender, etc.), then you first need to go to Business Manager > Measure & Report > Analytics.

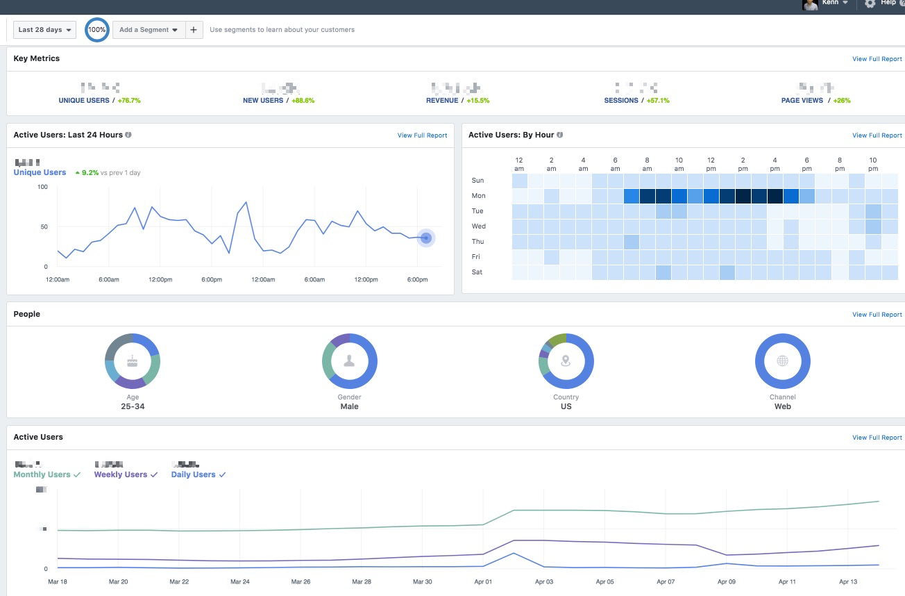
Assuming that you’ve had your pixel for 28 days and thus you have lots of data uploaded, your dashboard should look like this:

And if you go to the left panel and click on “revenue”…

… you should see a new page that reveals all key revenue information (sales value, sales volume, sales per user, etc.)

Filed Under: acquisition, Ecommerce, Facebook Advertising
Tagged With: bigcommerce, ecommerce, pixel tracking, tracking, tracking pixel
